Привет! спасибо всем, кто начал пользоваться нашим сервисом! snowball-income.com
за последние 2 недели, благодаря вам мы исправили множество мелких ошибок, и сделали небольшие функциональные улучшения.
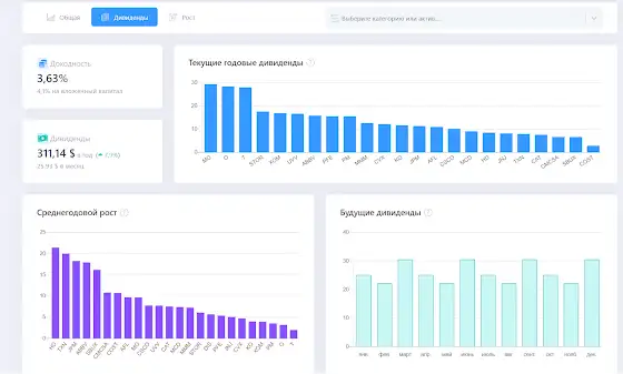
Ну а сегодня мы выпустили первую версию новой страницы - Аналитика. На этой странице вы можете посмотреть информацию как обо всём портфеле, так и о какой-то конкретной категории или акции. Конечно, над ней ещё предстоит работа, но уже сейчас я, например, понял, что мне нужно менять доли дивидендных акций в портфеле)) слишком медленно растут дивиденды
Для того чтобы быть в курсе последних обновлений и планов, можете подписаться на телеграм канал t.me/snowball_income
Егор Бабичев: Про инвестиции
Привет! спасибо всем, кто начал пользоваться нашим сервисом!
snowball-income.com
за последние 2 недели, благодаря вам мы исправили множество мелких ошибок, и сделали небольшие функциональные улучшения.
Ну а сегодня мы выпустили первую версию новой страницы - Аналитика.
На этой странице вы можете посмотреть информацию как обо всём портфеле, так и о какой-то конкретной категории или акции.
Конечно, над ней ещё предстоит работа, но уже сейчас я, например, понял, что мне нужно менять доли дивидендных акций в портфеле)) слишком медленно растут дивиденды
Для того чтобы быть в курсе последних обновлений и планов, можете подписаться на телеграм канал
t.me/snowball_income
4 years ago | [YT] | 9